Project Soli by Google
Your hands are the only interface you'll need
Pibox 2.0
The easiest way to communicate and share large files
Instagram for Business
Instagram tools for business users
Code-Free Startup
Learn how to build real apps without coding
Tor Browser 6.0
Browse the internet anonymously
The Tim Ferriss Show - Marc Andreessen
Lessons, Predictions, and Recommendations from an Icon
Spendesk
Business spending can be beautifully easy.
FORMcard
Malleable, pocket-sized card you can use to fix anything
Platforma for iOS
The ultimate wireframe kit for app prototyping
Cnverg 1.0
Trello cards + GitHub issues on realtime whiteboard for team
On Deck
Meet top entrepreneurs about to start/join something new
Wirify
Turn any web page into a wireframe in one click
illustrio
Infinitely customizable graphics for everyone
Pebble 2, Time 2 + All-New Pebble Core
Two new heart-rate enabled smartwatches + 3G wearable
Highly Reco
Book recommendations by awesome people
Deco IDE
Best IDE for building React Native apps
Reelio
The best video influencers for your brand
AngelList Track
Mission control for recruiting—100% free ✌️
ManyChat for Facebook Messenger
Create a Messenger bot to engage your audience. No coding!
Pattern
If Evernote + IFTTT + Excel had a baby
Copper
Password-free signups. No social network required.
Firebase
App success made simple by google
Spaces by Google
Small group sharing for everything in life
Bench
Rapid fire meetings to get shit done
Design Hunt for Web
Daily curated inspiration for everyone
Google Awareness API
A sensing platform enabling apps to anticipate and react.
Colicious
A delicious color generator
Product Hunt Shop
Buy cool things you discover on Product Hunt 😄 📦
Google Home
Google's Alexa competitor, an in-home voice assistant
Airmail 3
A simple, beautiful email client for Mac and iOS
Gboard by Google
Google Search, GIFs, emojis & more—right from your keyboard
Electron 1.0
Build cross platform desktop apps
Parsey McParseface
The world’s most accurate open source parser
HelpSite.io
Generate a beautiful FAQ & help site in minutes.
Canary Mail
Easy, elegant email for Mac
Distorted Button Effects
Highly experimental distortion effects for buttons
Jarvis
Messenger bot to remind you to get stuff done.
Instagram 8
A new look for Instagram
WhatsApp Desktop
WhatsApp, now on your desktop
Lattice
Performance management for growing companies
Jaco
Watch and analyze your users’ behavior
UI Interactions
The best UI Interactions for your inspiration, every day.
gifs
Create personalized GIFs in your browser 😮
Dummy Card Generator
Generate fake credit card numbers for eCommerce testing
Worona
Turn your WordPress into an App
Pitchcard
Pitch your idea and get quick feedback.
Software Product Management Stack
Resources & tools to help you manage your software product
Beme 1.0
Capture real moments from the world around you
Quik by GoPro
Easiest way to create awesome videos
Somebody.io
Create your own personal website in under 3 minutes
React UIkit Components
Collection of React components using the UIkit CSS framework
When2Leave
Get an alert when your commute time drops below _____
Pixar Storytelling
Rules for storytelling based on Pixar's greatest films
Thought Maybe
A streaming library of documentaries
MRN
A Material Design style React Native component library.
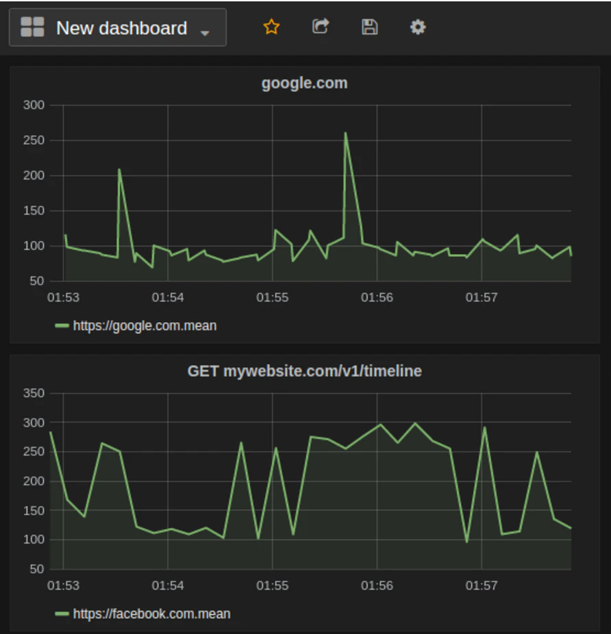
StatusOk (Open source)
Get notified through Slack/email when your website is down
How Much to Produce a Song
Easily calculate the cost of producing a song
Voyagic
Your perfect trip, in just a few taps
Yaniv
The best card game you've never heard of!
Taken Charge
browser-based game teaching technology to kids 3rd-9th grade